(1)火災報警子系統:實現對煙霧、有害氣體、及氣體滅火信息等實時監控,實時秒級檢測煙霧,一且發現監測數劇超過風險閾值,APP、短信報警、電話報警統統上陣,通過設備的標簽、地理位置定位,快速通知業主、物業消防單位是哪個位置的火災隱情。
(2)消防水子系統:實時的監控消防水管網的壓力、液位、是否漏水,以及開蓋等事件,當消防水壓不夠,管網漏水時,系統也能實時地發出警報,能讓相關人員及時維修維護,保障消防安全。
(3)消防設備電源子系統:該子系統可以實時監控消防系統各個部件(如消防報警主機、樓層顯示器、水泵、噴淋泵、電梯等)的電源工作狀態,確保消防設備供電正常。
(4)防火門子系統:該子系統通過與門禁報警、視頻識別的關聯,實時監控消防通道、安全出口、生命通道防火門的開閉及消防通道堆放物情況,實現緊急情況下的開閉控制等功能。
(5)視頻監控子系統:數據中心收到感應端各子系統報警信息后,可調出報警位置關聯的監控攝像頭圖像,查看報警現場視頻輔助進行火情確認。
(6)消防設備子系統:該子系統能夠將每個建筑、項目節點的所有消防設備和資產納入管理,對一些消防栓、滅火器、噴淋和消防大隊地址等著重標注,日常的巡檢和維護都需要納入計劃,在緊急情況下,會聯動GIS調度子系統進行調度。
(7)應急照明和疏散子系統:能夠接入應急照明和疏散,對故障點進行預警,并可以在系統中查看逃生線路。
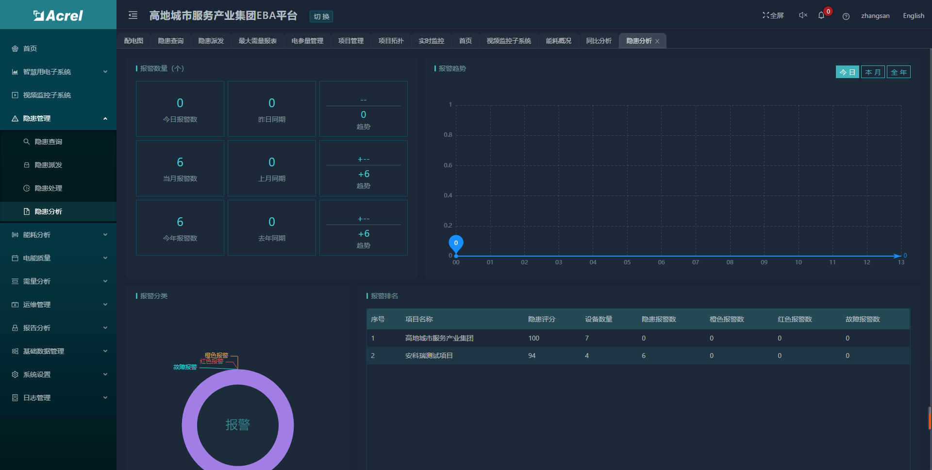
4.3隱患管理
系統在產生報警或隱患后,系統可以針對工程人員派發工單,處理完以后工程人員能夠在系統中填寫相關工單任務記錄,以供歷史查詢。隱患統計支持對項目進行日、月、季、年的維度查詢,并能夠自定義時間查詢,將項目下隱患以曲線,圖表的形式展現。
4.4能耗分析
針對智慧用電部分,系統提供能耗分析功能,按回路可查詢日、月、年的能耗報表和曲線。

‘’
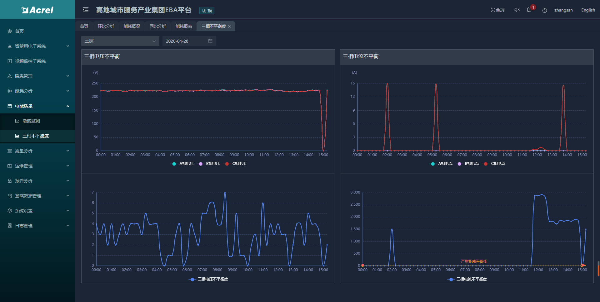
4.5電能質量
4.6需量分析
支持對需量進行逐日、逐月、逐年的統計,并支持需量監測。
4.7運維管理
系統支持指定巡檢計劃和巡檢日歷,可支持巡檢人員使用手機NFC芯片巡檢打卡的功能。
4.8 報告分析
用戶報告:系統按項目提供一個月內的用戶分析報告,并支持打印。